Introduction↑
I’m not exactly known as the most straightforward person when it comes to using tech at home to solve problems nobody ever had. Writing a Telegram Bot to control a Raspberry Pi from afar (to observe Guinea Pigs) might give you an idea with regards to what I’m talking about.
Background↑
So, when my SO and I started looking to move out of the city into a different, albeit somewhat undefined area, the first question was: Where do we even look? We knew that we wanted more space and more greenery and the general direction, but that was about it.
See, the thing is, this country - the US, that is - is pretty big. Our search area was roughly 1,400sqmi, which is larger than the entire country of Luxembourg. The entire Atlanta Metro area is about 8,400sqmi, which is larger than the entirety of Slovenia.
In order to narrow that search area down, the first thing that came to mind was not “I should call our realtor!”, but rather “Hey, has the 2020 Census data ever been released?”.
So I build a Mini Data Lake to query demographic and geographic data for finding a new neighborhood to buy a house in, using Spark and Apache Iceberg. As you do.

We’ll be talking about data and the joys of geospatial inconsistencies in the US, about tech and why setting up Spark and companions is still a nightmare, and a little bit about architecture and systems design, i.e. how to roughly design a Data Lake.
Join me on this journey of pain and suffering, because we’ll be setting up an entire cluster locally to do something a web search can probably achieve much faster!
On Data Lakes↑
I’ll refer to the team over at AWS to explain what a Data Lake is and why I need one at home:
What is a data lake?
A data lake is a centralized repository that allows you to store all your structured and unstructured data at any scale. You can store your data as-is, without having to first structure the data, and run different types of analytics—from dashboards and visualizations to big data processing, real-time analytics, and machine learning to guide better decisions.
…
A data lake is different [than a data warehouse], because it stores relational data from line of business applications, and non-relational data from mobile apps, IoT devices, and social media. The structure of the data or schema is not defined when data is captured. This means you can store all of your data without careful design or the need to know what questions you might need answers for in the future. Different types of analytics on your data like SQL queries, big data analytics, full text search, real-time analytics, and machine learning can be used to uncover insights.
https://aws.amazon.com/big-data/datalakes-and-analytics/what-is-a-data-lake/
Data Lake..
(Credit: Credit: Amazon)
Approach↑
In order to make this happen, here’s what we’ll talk about:
- First, we’ll talk about the end goal: Rating neighborhoods using a deterministic approach
- Then, we explore potential Data Sources that can help us get there
- Once we understand the data, we can design a Data Lake with logical and physical layers and the tech for it
- We then go through the build phases: 1) Infrastructure, 2) Ingestion, 3) Transformations with Spark, and finally, the 4) Analysis & Rating
Let’s go!
Rating & Goal↑
The overarching goal for the Data Lake we’re about to build is to find a new neighborhood that matches our criteria, and those criteria will be more detailed than e.g. a Zillow search can provide.
So, one thing even a normal person might do is to establish deterministic criteria and their relative importance for comparing different options.
Selection Criteria↑
This, of course, is a very subjective process; for the purpose of this article, I’ll refrain from listing our specific criteria, and rather talk about high level categories, such as:
- Travel Time & Distance to work/gym/family
- Median Home Value
- Population Trends
- Crime Levels
For instance, the most beautiful and affordable neighborhood in the state wouldn’t do me any good if it means driving 4hrs one way to any point of interest that I frequent (such as Savannah, GA - one of the most gorgeous places in the state in my book, but a solid 4hr drive from Atlanta). At the same time, an area that is close to everything, but has an average price of $500/sqft isn’t desireable for me neither.
Historic Savannah: Beautiful, far away, and expensive!.
(Credit: Credit: Photoartel, CC BY-SA 3.0)
However your specific criteria look like, the logic I used to determine the relative score of an area is based on the following script:
class RatingCriteria: def __init__(self, min_v, max_v, weight=1, order='asc'): self.min_v = min_v self.max_v = max_v if weight < 0 or weight > 10: raise Exception() self.weight = weight if order not in ['asc', 'desc']: raise Exception() self.order = order
def rate(self, val) -> int: if not val: return 0 if self.order == 'asc': vals = list(np.linspace(self.min_v, self.max_v,5)) else: vals = list(np.linspace(self.max_v, self.min_v, 5)) return vals.index(min(vals, key=lambda x:abs(x-val))) * self.weight
# ...
def score(self, r, ratings): total_rating = 0 max_rating = len(ratings) * 5 for k in ratings: rating = ratings[k].rate(r[k]) total_rating += ratingSo, in other words: Each criteria has a min and max score, as well as a weight to set importance. The highest a single criteria can score is 5, but this can be multiplied by the weight, for a theoretical max of 50 each.
An Example↑
For example: Potential neighborhoods are between 0 and 50 miles from your favorite coffee shop, and you really like that coffee shop, so it’s twice as important as others.
We wind up with the following:
min=0, max=50, weight: 2, descending order (lower is better)[50.0, 37.5, 25.0, 12.5, 0.0]Now, a potential candidate that is 25mi away from that coffee shop would score a 2/5, since the closest index in the set is 2 (so the worst option, index 0 scores a flat 0). However, with our factor of 2, this criteria now scores a 4/5.
Rinse and repeat with a rating engine tuned to your liking and you get a super-simple, but data-driven rating engine for potential neighborhoods. This is also the key driving force for going the homebrew route, rather than just… you know, looking at one of the million websites that already do this.

Means to an End↑
This is the end goal of this “Data Lake”. Where commercial (i.e., real), productionized self-service data environments are usually open for Data Scientists and Analysts to answer questions, for this article, all I want to do is to run the rating algorithm described above - without having to re-write code each time I want to add or change rating criteria.
Data Sources↑
With that established, let’s talk data before. While the above would certainly work by maintaining an Excel list and doing it by hand (one might argue that is more… reasonable?), a lot of that data can be extracted from the internet.
Census Data & ACS↑
The first obvious data source that comes to mind is the US Census. Every 10 years, the US government asks every household to fill out a form (online, these days) with some very basic questions - basics demographics, number of people living in the household, and whether the place is owned or rented.
While this data is critically important for the US government, it doesn’t contain any really useful information to datamine for the purpose of rating potential neighborhoods.
Census Regions and Divisions, by the.
(Credit: US Census Bureau)
And that’s where the American Community Survey, ACS for short, comes in. This survey is much more detailed, but only answered by about 1% of the US population per year. The Census Bureau then aggregates that data into geographic summaries - we’ll get to why that’s more complicated than it has any right to in a minute - and makes it available online.
Many a website, both for and not-for profit, then aggregate this data. The one I found most pleasant to work with is censusreporter.org.

This gives us almost all demographic data one could ask for - median age, income, home values, population density, single-family vs. multi-unit buildings, vacancies, population migration etc.
FBI Crime Data↑
Crime Reporting is non very standardized, but local police departments have the opportunity to participate in the FBI’s Uniform Crime Reporting (UCR) program.
The UCR Program includes data from more than 18,000 city, university and college, county, state, tribal, and federal law enforcement agencies. Agencies participate voluntarily and submit their crime data either through a state UCR program or directly to the FBI’s UCR Program.
This data contains number of incidents, offenses, active duty officers and civilian employees in the respective agencies, all organized in a neat, relational database that gets shipped as csv files, complete with sql scripts to import them, as well as full data dictionaries. It’s pretty great.
This system of standards is called NIBRS, and about 48.9% of all law enforcement agencies participate. [1]
In other words, the data is incomplete, since it’s voluntary to contribute and agencies need to follow the standards set by the FBI. Why the spotty coverage here might wind up a problem: More on that later.
At this point, one could have a debate on the pros and cons of super-heavy data standardization, and why it doesn’t save you from having garbage data in your system at the end of the day, but I’ll refrain from doing that for now (let’s just say that “unknown” can be a 2-figure percentage for a group by on this data on many aggregate columns).
[1] https://en.wikipedia.org/wiki/National_Incident-Based_Reporting_System#cite_note-4
Geocoding & Travel Times↑
Last but not least, there’s also the one thing that no online system will tell us out of the box: Travel times!
For this, Mapbox has a neat API with a generous free quota that allows us to calculate travel times in a N*N matrix with a single REST call.
# Request a symmetric 3x3 matrix for cars with a curbside approach for each destination
curl "https://api.mapbox.com/directions-matrix/v1/mapbox/driving/-122.42,37.78;-122.45,37.91;-122.48,37.73?approaches=curb;curb;curb&access_token=pk.eyJ1IjoiY2hvbGxpbmdlciIsImEiOiJja3cyYmE1NjgxZ2Q5MzFsdDBiZ2YzMzVoIn0.cWAHk9E_W10N5UxKdaH1Rw"# From: https://docs.mapbox.com/api/navigation/matrix/For this, we need coordinate pairs for each location. Fortunately, Mapbox also allows us to do reverse geocoding (to get lat/long values for a location query), which I’ve explained before.
A Word on Geography↑
Before we look at the implementation, here’s a word on geography: Nothing matches and everything is horrible.
Here’s how the ACS is organized:

I’d like to focus your attention onto the lower part of this tree, where you might find very little data regarding ZIP codes or neighborhoods, so exactly the type of data that we’re looking for here. Why’s that?
Well - take a look at this (data from here):

Loganville, GA has the ZIP code 30052 (highlighted in blue), but is right on the county border of Walton and Gwinnett county.
But, wait, it gets better: ZCTAs and ZIP codes are not the same. While they mostly match, ZCTAs are regarded to be more stable than ZIP codes. This article from the University of Washington explains this better than I could, so I’ll refer you there.

In addition to this, the FBI also has its own system for geographies.
Each city and town will be associated with the appropriate UCR ORI number. These data can be converted by the federal agency into a database, thereby providing an automated means of determining the ORI number based upon the name of the town within the state. The suggested data elements are: Town/City Name, State Abbreviation, ORI Number, County Name, and Source (as mentioned above).
The Zip Code is not being included in order to avoid problems associated with Zip Code changes and Zip Codes covering more than one county.
(╯°□°)╯︵ ┻━┻
Oh, and one more thing:
There are 13 multi-state US Census’ ZIP Code Tabulation Areas (ZCTAs): 02861, 42223, 59221, 63673, 71749, 73949, 81137, 84536, 86044, 86515, 88063, 89439 & 97635.
In case that wasn’t enough.
Data Summary↑
In summary, to make this work, we need the following:
- ACS/Demographic data for a chosen geography that we can break down into roughly demographics, social, geography, economics, family, and housing data (the rough categories one can structure the ACS surveys into)
- NIBRS FBI Crime Data for a given state, and, if applicable, other geography
- Geospatial data for all this (given the less-than-optimal geography data and because I just miss point-in-polygon algorithms way too much)

Designing a (Mini) Data Lake↑
With this out of the way, let’s come up with a somewhat general-purpose data model.
Data Exploration↑
The way I explored the data outlined above was by throwing together some Jupyter notebooks and just playing around with pandas, numpy, and folium to explore the data. Since this is very boring and I, unfortunately, won’t be open sourcing the code for this (since it contains my actual search area), I’ll spare you the details. I’ve called out the most important findings in their respective sections in this article, though.
The Logical Layout↑
At this point we understand the data, the goal, and the constraints; we can now design a rough layout for the overall Lake. Despite this happening at home, it’s modelled after many a large, real-world Data Lake use case.

The idea is fairly simple: We first collect all raw sources we can get our hands on and store them “as is” on a raw landing layer; this is a data ingestion step that would usually be a scheduled (or real-time process).
In this case, we simply acquire the data once and store it, as we get it, on disk (or, of course, S3/GCS/hdfs/…). This data is immutable, we will only read it and make it accessible, but not alter the raw layer [1].
This data can be in different formats; the most important thing here are standards and structure. We should be able to ask a question and get an answer via following a ruleset of naming conventions (e.g., “all zips in Georgia” would lead to data/states/GA/zips.csv, and their respective GeoJson polygon boundaries to data/states/GA/zips.geo.json) [2].
After that, we’ll use Spark and Iceberg (more on that in a second) to transform and enrich the data and build out the cleaned and standardized Data Lake itself, in something I’ll call the Cleaned Data. This is the baseline for the Analysis portion that’ll run the rating algorithm.
This layer is more complicated and will actually depend on Iceberg - here, tables can depend on one another (e.g., travel times can depend on geographies), and everything in this layer should be enriched in some way, shape, or form. “Enriched” can mean many things, but in this case, the focus will be structured data, i.e. having everything available in a single format within Iceberg tables, optionally indexed via Hive if so desired.
Lastly, I’d like to mention one thing: For a larger, enterprise-scale (aka: “Not just built by one guy on free evenings”), I’d always advocate in favor of a three layer system: Raw data (as we have it), Cleaned data (similar to what we have it, but closer to the source, e.g. by importing all FBI data “as is” - which we won’t do, as you’ll find below), and an Access Layer that combines datasets for specific use cases.
Other use cases might warrant a truly chaotic Lake, where you don’t define specific layers at all; in my experience, reality usually falls somewhere in between strict layer separation and wild growth.
Here, we’re sort of combining the middle and last layer for the sake of brevity - in the real world, having this abstraction and isolation makes adding specific use cases on the right hand side of the diagram so much easier down the line.
[1] We will make some minor adjustments to allow for partitions and the like - but without changing any content or adding any information.
[2] In a real-world case, you’d obviously have a metadata layer that contains this information, as well as boring old documentation that says as much.
The Physical Layout↑
The paragraphs above build what one might refer to as the “logical” layout, at least high-level; the physical layout is how the data is actually structured. We’ll be calling out some real paths below, but for an overview, I refer you to the following diagram:

The way to read this is straightforward: Left hand are files, right hand is mostly iceberg. Everything marked “Master Data” is regarded as the source of truth, e.g. there is a definitive list of counties. Everything in blue is an individual attribute or, in more Data Warehouse terms, maybe a “Fact”.
Curly brackets means variables, so e.g. /raw/states/GA/counties/Gwinnett.csv would be a full path. On the right hand side, we’ll combine all states into one view, with set standards, such as that each table should contain a state row.
The format and names are arbitrary here, but important to set the stage for the implementation and explain the rough lineage of the data once it hits the Lake.
Setting Data Rules & Standards↑
We’ll set some implicit standards during the implementation below that I won’t call out in detail here - for instance, each table that references a county should call that column county, but as a summary, here are some overall standards we’ll use:
- We’ll use metric, for better of for worse, instead of imperial
- Column should use a
Pythonicstyle naming convention, usinglowercase_with_underscores - Common columns, such as
land_area_sqm, should always be called that - Each geographic entity should contain a
geo_id,timezone,lat, andlongvalues, where available/applicable; this allows for proper geospatial analysis - The column
staterefers to the postal abbreviation, e.g. “DE” -> “Delaware” (and not “DE” -> “Deutschland” -> “Germany”) - County names should not contain “$NAME County, $STATE”, but just the name (i.e., not “Laramie County, Wyoming”, but rather just “Laramie”, alongside a
statecolumn as “WY”) - Column names should indicate their unit where ambigious, e.g.
_percent - Each table should have a time dimension (e.g., just a
yearcolumn) - Each table should have metadata, such as a
last_updated_timestamp - Each timestamp should be UTC and stored as
DATETIME(fight me on this - EPOCH is worse to deal with)
All these standards, as well as all schemas, would be documented in a real Data Lake project; here, we’re just imply a whole lot by means of comments in the code.
Technology↑
Let’s pick some tech we can use to build this project.
The Original Project: What to avoid↑
The original, Jupyter based version I used stored local feather files, which were representations of pandas Dataframes, that were then rendered into a set of html files and maps that you access via the nginx server on bigiron.lan. A little REST server allowed me to just re-trigger that process for new ZIPs.

This was… not great. Adding attributes was a big of a nightmare, and asking different questions was a matter of re-writing half a notebook. It was a classic case of a quick analysis question - where pandas is of course fantastic - turning into something bigger that benefits from a solid architecture.
Apache Iceberg↑
So, it took this as an opportunity to finally take Apache Iceberg for a spin.
Apache Iceberg is a new table format for storing large, slow-moving tabular data. It is designed to improve on the de-facto standard table layout built into Hive, Trino, and Spark.
Iceberg supports schema evolution, snapshots/versioning, heavy concurrency, Spark integration, and provides concise documentation. Under the hood, it’s using either Parquet or ORC, alongside metadata files - here’s an example:
christian @ pop-os ➜ db git:(master) ✗ tree.└── states ├── data │ └── 00000-1-b66828d8-a8be-46a6-9f39-e3de1099dc3c-00001.parquet └── metadata ├── 95a21b37-6518-45cb-aa83-c443844df7e9-m0.avro ├── snap-7752287268855677455-1-95a21b37-6518-45cb-aa83-c443844df7e9.avro ├── v1.metadata.json ├── v2.metadata.json └── version-hint.textWhen it comes to actually using it (and why you might want to), Iceberg has this concept of “hidden partitioning”, which simply means that Iceberg doesn’t rely on user-supplied partitions and hence abstracts the physical layout (e.g., hdfs:///data/2021/11/file) from the logical layout. I found this to be a very promising feature, since it should (in theory) avoid endless discussions about “What’s the exact use case/query schema for this data?” and horror-queries that take much longer than they have any right to.
Schema evolution as a feature isn’t new per-se, but Iceberg also supports this for partitions, in large due to the aforementioned separation of logical and physical schema. In earlier databases/formats, you’d frequently find yourself using a CTAS from an existing table to migrate a schema or partition to something else.
In an environment where, in theory, new attributes are added all the time to fine-tune the rating engine (“the model”), that is a very desirable trait.
Changing partition layout illustrated..
(Credit: Credit: Iceberg)
Iceberg has some other neat features, such as snapshots (that would be useful for changing inputs, e.g. houses on the market that have price changes) and serializable isolation , based on having the complete list of data files in each snapshot, which each transaction creating a new snapshot.
Allow me to quote:
However, in practice, serializable isolation is rarely used, because it carries a performance penalty. […]
In Oracle there is an isolation level called “serializable”, but it actually implements something called snapshot isolation, which is a weaker guarantee than serializability. […]
Are serializable isolation and good performance fundamentally at odds with each other? Perhaps not: an algorithm called serializable snapshot isolation (SSI) is very promising. It provides full serializability, but has only a small performance penalty compared to snapshot isolation. […]
As SI is so young compared to other concurrency control mechanisms, it is still proving its performance in practice, but it has the possibility of being fast enough to become the new default in the future.
Kleppmann, M. (2017): Designing data-intensive applications: The big ideas behind reliable, scalable, and maintainable systems, O’Reilly.
While we don’t need the scalability aspect for this data, Iceberg is still reasonably close to the original, improvised data storage in Arrow/feather, while providing benefits over the same.
Apache Spark 3.2↑
Truth be told: I wouldn’t have chosen Apache Spark for this project, if it weren’t for Iceberg; at the time of writing, Iceberg version 0.12.1 is best supported by Spark, so that’s what we’ll use to move data around. Spark is a bit overkill for small projects and it’s a pain to set up.
In case you’re not aware: “Apache Spark™ is a multi-language engine for executing data engineering, data science, and machine learning on single-node machines or clusters.”
Spark can be pretty complex..
(Credit: Credit: Spark Docs)
Apache Toree & Jupyter↑
Jupyter is always a useful tool to have available for quick protoyping and testing, without the need to compiling & submitting large jobs.
Jupyter.
(Credit: Credit: Jupyter Labs)
To make that work outside of Python, Apache Toree is a Scala kernel for Jupyter, so we can use Spark with Scala outside the REPL or a compiled jar/spark-submit job.
Comes together like this:
Toree Use Case.
(Credit: Credit: Apache Toree)
The 1st Build Phase: Setting up Infrastructure↑
In order to get the system built, we need some baseline infrasturcture.
The File System↑
This will be covered in 2) Ingestion. For this, just note we’ll be using a local file system for simplicity
s sake, instead of a hdfs or a cloud based one like s3 or gcs.
Jupyter & Toree for Prototyping↑
We’ll be using the latest Spark version 3.2.0, alongside Scala in version 2.12.12 - no Scala3 today, and Apache Toree for prototyping in Jupyter.
Spark 3 is only supported from the master branch at the time of writing, so we’ll have to build Toree from source.
# Install Icebergcd $SPARK_HOME/jarswget https://search.maven.org/remotecontent?filepath=org/apache/iceberg/iceberg-spark3-runtime/0.12.1/iceberg-spark3-runtime-0.12.1.jar# Build Toreegit clone https://github.com/apache/incubator-toree.git && cd incubator-toreeexport JAVA_HOME=/usr/lib/jvm/java-8-openjdk-amd64make release# Install the Kernelcd dist/apache-toree-pippip3 install .jupyter toree install --spark_home=$SPARK_HOME --userjupyter toree install --spark_opts='--master=local[4]' --userThis requires scala 2.12.12 and Java JDK 1.8, otherwise, this happens:
21/11/24 15:11:48 WARN Main$$anon$1: No external magics provided to PluginManager![init] error: error while loading Object, Missing dependency 'class scala.native in compiler mirror', required by /modules/java.base/java/lang/Object.class
Failed to initialize compiler: object scala.runtime in compiler mirror not found.** Note that as of 2.8 scala does not assume use of the java classpath.** For the old behavior pass -usejavacp to scala, or if using a Settings** object programmatically, settings.usejavacp.value = true.
Failed to initialize compiler: object scala.runtime in compiler mirror not found.** Note that as of 2.8 scala does not assume use of the java classpath.** For the old behavior pass -usejavacp to scala, or if using a Settings** object programmatically, settings.usejavacp.value = true.Exception in thread "main" scala.reflect.internal.MissingRequirementError: object scala.runtime in compiler mirror not found. at scala.reflect.internal.MissingRequirementError$.signal(MissingRequirementError.scala:24) at scala.reflect.internal.MissingRequirementError$.notFound(MissingRequirementError.scala:25) at scala.reflect.internal.Mirrors$RootsBase.$anonfun$getModuleOrClass$5(Mirrors.scala:61) at scala.reflect.internal.Mirrors$RootsBase.getPackage(Mirrors.scala:61)JVM-based languages never fail to disappoint.
Alternatively, get a pre-build version, but be prepared to deal with similar, time consuming version constraints:
pip3 install https://dist.apache.org/repos/dist/dev/incubator/toree/0.5.0-incubating-rc4/toree-pip/toree-0.5.0.tar.gzGetting Started with Iceberg↑
We’ll try out Iceberg first by parsing states.csv, a test file that just contains all US postal abbreviation state codes, interactively in Jupyter.
Reading and writing Data with Spark↑
First, we need to create some catalogs, a new Spark 3 feature. The simplest way here is a local, Hadoop Catalog, i.e. one that just writes Iceberg files to disk:
import org.apache.spark.sql._import org.apache.spark.SparkConf
val conf = new SparkConf() .setAppName("Datalake")conf.set("spark.sql.catalog.spark_catalog","org.apache.iceberg.spark.SparkSessionCatalog")conf.set("spark.sql.catalog.spark_catalog.type","hive")conf.set("spark.sql.catalog.local","org.apache.iceberg.spark.SparkCatalog")conf.set("spark.sql.catalog.local.type","hadoop")conf.set("spark.sql.catalog.local.warehouse","./warehouse")
val spark = SparkSession.builder() .master("local[4]") .config(conf) .getOrCreate()Keep in mind that this is a local catalog that is never going anywhere, so don’t get to attached to it.
We can read the data using regular old Spark I/O:
val rawDataDir = "raw/states/states.txt"val schema = StructType(Array( StructField("state", StringType, true)))val df = spark.read.format("csv") .option("sep", ",") .option("inferSchema", "false") .option("header", "false") .schema(schema) .load(rawDataDir)df.show()+-----+|state|+-----+| RI|| NE|...Not the most useful table, but it’ll do to test Iceberg’s base functionality.
And we can run a DDL as regular SparkSQL command and save the data into our catalog (“database”):
spark.sql("CREATE TABLE IF NOT EXISTS local.db.states (state string) USING iceberg")df.writeTo("local.db.states").append()At this point, we can try querying the same data into a new DataSet:
val df_test = spark.table("local.db.states")df_test.count()// Prints 62, as it includes US overseas territoriesWhich really is all it takes from the Spark side of things to get Iceberg up and running - at least for a baseline.
Reading the data via Trino↑
Let’s try connecting to the data with anything but Spark, so we can run the rating engine (and other queries that don’t necessarily require a Spark cluster). Having this data sit on disk won’t do us any good, so it’s best to test this before any useful transformations are being build.
Unfortunately, I’m not aware of any way to read the data via pandas directly, so rather than trying the Python connector, we’ll set up Trino (formerly known as Presto SQL) [1].

Installation is relatively straightforward:
wget https://repo1.maven.org/maven2/io/trino/trino-server/364/trino-server-364.tar.gztar xvf ./trino-server-364.tar.gzrm *.tar.gzmkdir data/cd trino-server-364Since we’re running as a single node, the config setup is minimal, but please check the docs.
mkdir etc/ && cd etc/# see below for detailsvim node.propertiesvim jvm.configvim config.propertiesMy node.properties looks like this:
node.environment=productionnode.id=ffffffff-ffff-ffff-ffff-ffffffffffffnode.data-dir=/home/christian/workspace/trino/dataAnd jvm.config is taken straight from the docs, but with 8G instead of 16GB (at least on my poor laptop):
-server-Xmx8G-XX:-UseBiasedLocking-XX:+UseG1GC-XX:G1HeapRegionSize=32M-XX:+ExplicitGCInvokesConcurrent-XX:+ExitOnOutOfMemoryError-XX:+HeapDumpOnOutOfMemoryError-XX:-OmitStackTraceInFastThrow-XX:ReservedCodeCacheSize=512M-XX:PerMethodRecompilationCutoff=10000-XX:PerBytecodeRecompilationCutoff=10000-Djdk.attach.allowAttachSelf=true-Djdk.nio.maxCachedBufferSize=2000000Same for the config.properties, since we have one worker and coordinator on one machine:
coordinator=truenode-scheduler.include-coordinator=truehttp-server.http.port=8081query.max-memory=5GBquery.max-memory-per-node=1GBquery.max-total-memory-per-node=2GBdiscovery.uri=http://localhost:8081Then, last but not least, Trino needs Java 11+, but of course, as discussed prior, Spark and Toree need 1.8. So…
export JAVA_HOME=/usr/lib/jvm/java-11-openjdk-amd64export JRE_HOME=/usr/lib/jvm/java-11-openjdk-amd64/jreexport PATH="$JAVA_HOME/bin:$PATH"python3 ./bin/launcher.py runKeep in mind that this shell now cannot run Spark with Toree until you source your .bashrc/.zshrc/…
[1] Why Trino and not one of the many other frameworks? Quite frankly, because I wanted to try it; your mileage may vary.
Setting up a Hive Metastore↑
We still need a Hive Metastore to use this with Iceberg, though. Fortunately, that’s now a standalone option.
cd hadoop/wget https://dlcdn.apache.org/hive/hive-standalone-metastore-3.0.0/hive-standalone-metastore-3.0.0-bin.tar.gztar -xzvf hive-standalone-metastore-3.0.0-bin.tar.gzwget https://dlcdn.apache.org/hadoop/common/hadoop-3.3.1/hadoop-3.3.1.tar.gztar -xzvf hadoop-3.3.1.tar.gzrm *tar.gz
HADOOP_HOME=$(pwd)/hadoop-3.3.1 apache-hive-metastore-3.0.0-bin/bin/schematool -dbType derby --initSchemaHADOOP_HOME=$(pwd)/hadoop-3.3.1 apache-hive-metastore-3.0.0-bin/bin/start-metastoreAnd now, we can finally install the connector for Iceberg, by creating a config:
mkdir -p etc/catalogvim etc/catalog/iceberg.propertiesAnd adding:
connector.name=iceberghive.metastore.uri=thrift://localhost:9083iceberg.file-format=parquetTo etc/config.properties.
Finally: DBeaver + JDBC↑
And then, we might be able to connect via JDBC. Easy… peasy…
Remember that Spark code from before? Yeah, that now needs to talk to the Hive Metastore.

val conf = new SparkConf() .setAppName("Datalake")//conf.set("spark.sql.extensions","org.apache.iceberg.spark.extensions.IcebergSparkSessionExtensions")conf.set("spark.sql.catalog.spark_catalog","org.apache.iceberg.spark.SparkSessionCatalog")conf.set("spark.sql.catalog.spark_catalog.type","hive")conf.set("spark.sql.catalog.hive_prod","org.apache.iceberg.spark.SparkCatalog")conf.set("spark.sql.catalog.hive_prod.type","hive")conf.set("spark.sql.catalog.hive_prod.uri","thrift://localhost:9083")
val spark = SparkSession.builder() .master("local[4]") .config(conf) .getOrCreate()// Create DB & Tablespark.sql("CREATE DATABASE IF NOT EXISTS hive_prod.db")spark.sql("CREATE TABLE IF NOT EXISTS hive_prod.db.states (state string) USING iceberg")// Read as before// ..// Writedf.writeTo("hive_prod.db.states").append()And after that, we can connect via DBeaver:

We’re in about ~5,000 words so far and have achieved very little, in case you were curious. I know for a fact you weren’t, though. Is this why everybody is doing “Cloud” (trick question…)?

At this point, and that is unfortunately not a joke, my laptop got into the habit of running out of RAM (it had 16GB installed) constantly, so I tried to migrate all of this onto my server, which I quickly stopped, because it would mean setting up hdfs or move to Cloud. The solution for this? A literal RAM upgrade. The things I do…
The 2nd Build Phase: Ingestion↑
We are now ready to build the thing. We’ll focus on the first 2 steps, ingestion and raw landing first.
Ingesting the data depends on the source. We’ll mostly do this in Python, as the overwhelming majority of the wall time here is network, not compute; using Spark for this is overkill, but I won’t judge you for trying.
Shoehorning things into distributed, complex frameworks they weren’t designed for is a surefire way to see the bottom of a bottle of bourbon out of frustration, but that’s an experience everybody should try for themselves! (Please don’t)
Pretend we’re using something like Airflow and have some clever CI/CD and CDC in place here. In the real world, a lot of complexity comes from the overall developer infrastructure around your data platform.
We’ll also pretend we have abstractions in our Python code, and each to_csv or save(self) method can talk to a file://, s3://, gcs://, hdfs:// […] endpoint (as opposed to just to disk) and nothing is hard-coded. We’ll also, finally, pretend we write code with proper abstraction, which I certainly didn’t do here.
We’ll try to organize everything under /raw/states/{state_shortcode}; a US state is not a perfect top-level element, but it’s close enough for all of our use cases.
In the interest of privacy, each examples called out here will use a different geographical region in the state of Georgia than the one that’s actually on the table.
zips.csv and counties.csv↑
These are the geographic baseline files, i.e. the master list of all zips and counties.
Raw Layer Layout↑
/raw/states//raw/states/states.txt
/raw/states/{state_shortcode}//raw/states/{state_shortcode}/counties.csv/raw/states/{state_shortcode}/zips.csvIngestion↑
We can get the definitive list of counties from the census:
mkdir -p data/raw/states/wget https://www2.census.gov/geo/docs/maps-data/data/gazetteer/2021_Gazetteer/2021_Gaz_counties_national.zipunzip 2021_Gaz_counties_national.zip && rm 2021_Gaz_counties_national.zipAnd we’ll parse this flat file into different states:
import pandas as pdimport os
class CountyAcquisition: def __init__(self, out_dir='raw/states/'): self.out_dir = out_dir os.makedirs(out_dir, exist_ok=True)
def run(self, in_file='2021_Gaz_counties_national.txt'): """Parse all US counties from here: https://www2.census.gov/geo/docs/maps-data/data/gazetteer/2021_Gazetteer/2021_Gaz_counties_national.zip
Args: in_file (str, optional): Input wget file. Defaults to '2021_Gaz_counties_national.txt'. """ df = pd.read_csv(in_file, sep='\t') for c in list(df['USPS'].unique()): df2 = df.loc[df['USPS'] == c] os.makedirs(f'{self.out_dir}/{c}', exist_ok=True) df2.to_csv(f'{self.out_dir}/{c}/counties.csv')Resulting in a layout like this:
├── raw│ └── states│ ├── AK│ │ └── counties.csv│ ├── AL│ │ └── counties.csv│ ├── AR│ │ └── counties.csv│ ├── AZ│ │ └── counties.csvIn the following format:
USPS GEOID ANSICODE NAME ALAND AWATER ALAND_SQMI AWATER_SQMI INTPTLAT INTPTLONGAL 01001 00161526 Autauga County 1539634184 25674812 594.456 9.913 32.532237 -86.64644We’ll also use this data to create states.txt (what we used to test Iceberg earlier as such:
find raw/states -mindepth 1 -maxdepth 1 -type d -exec basename {} \; >> raw/states/states.txFor ZIPs, it isn’t as straightforward. As outlined above, ZIP codes span states and counties. The Census data here:
wget https://www2.census.gov/geo/docs/maps-data/data/gazetteer/2021_Gazetteer/2021_Gaz_zcta_national.zipunzip 2021_Gaz_zcta_national.zip && rm 2021_Gaz_zcta_national.zipProvides a layout like this:
GEOID ALAND AWATER ALAND_SQMI AWATER_SQMI INTPTLAT INTPTLONG 00601 166847909 799292 64.42 0.309 18.180555 -66.749961Which doesn’t allow us to cross-reference it against anything but Polygons/Shapefiles, based on the lat/long pairs the Census Bureau provides.
Forunately, for non-commercial purposes, unitedstateszipcodes.org provides a handy csv that does this for us.
Which we can parse the same way:
class StateAcquisition: def __init__(self, out_dir='raw/states/'): self.out_dir = out_dir os.makedirs(out_dir, exist_ok=True)
def run(self, in_file='zip_code_database.csv'): """Parses a list of all ZIPS per state
Args: in_file (str, optional): [description]. Defaults to 'zip_code_database.csv'. """ df = pd.read_csv(in_file) for c in list(df['state'].unique()): df2 = df.loc[df['state'] == c] os.makedirs(f'{self.out_dir}/{c}', exist_ok=True) df2.to_csv(f'{self.out_dir}/{c}/zips.csv')ACS Data↑
These are the demographic baseline files, i.e. the demographic details on all (relevant) zips and counties.
Raw Layer Layout↑
/raw/states//raw/states/{state_shortcode}/counties//raw/states/{state_shortcode}/counties/{county}.json
/raw/states/{state_shortcode}//raw/states/{state_shortcode}/zips//raw/states/{state_shortcode}/zips/{zip}.jsonIngestion↑
We can simply access CensusReporter.org’s S3 cache for all geographies:
Each profile page requires queries against a few dozen Census tables. To lighten the database load, profile data has been pre-computed and stored as JSON in an Amazon S3 bucket, so most of these pages should never touch the API. When the Census Reporter app sees a profile request, the GeographyDetail view checks for flat JSON data first, and falls back to a profile generator if necessary.
https://github.com/censusreporter/censusreporter#the-profile-page-back-end
The URL format for this cache is http://embed.censusreporter.org.s3.amazonaws.com/1.0/data/profiles/{year}/{860}00US{identifier}.json. [1]
Two things to keep in mind here:
- We can build a GeoID as such:
860Summary level (three digits) - in this case, the 5-Digit ZIP Code Tabulation Area;050for a county00Geographic component (always 00)*USSeparator (always US){identifier}Identifier (variable length depending on summary level)
With the identifier in this case of course being the ZIP itself.
You might have realized that we’re encountering a bit of a “chicken and egg” problem - we would need to rely on the data from the previous step to query the data (as this contains the counties GeoIDs).
This, unfortunately, is not a problem I can satisfactorily solve; we’ll have to treat /raw/states/GA/counties.csv and zips.csv as an input file.
- The
ACSyear needs to be provided. If it doesn’t exist, we’ll just recursively try again.
With this logic out of the way, we can wrap this in an acquisition script:
from pandas.core.frame import DataFrameimport requestsimport jsonimport osimport logginglogger = logging.getLogger(__name__)
class GeographicsAcquisition: def __init__(self, out_dir: str): self.out_dir = out_dir os.makedirs(os.path.join(out_dir, 'counties/'), exist_ok=True) os.makedirs(os.path.join(out_dir, 'zips/'), exist_ok=True)
def _save(self, data: dict, out_path: str): if not data: return with open(out_path, 'w') as f: json.dump(data, f)
def _get_geographics(self, by: str, on: str, i=0) -> dict: """Gets Geographics data from CensusReporter.org
Args: by (str): Either zip or county on (str): Zipcode or county ID i (int, optional): Recursion coutner. Defaults to 0.
Returns: dict: JSON data for the chosen geographics """ years = ['2018','2019','2020','2021','2017','2016','2015'] if i >= len(years): return None year = years[i] # Set Summary if by == 'zip': summary = '860' else: summary = '050' # Try with requests.Session() as s: r = s.get(f'http://embed.censusreporter.org.s3.amazonaws.com/1.0/data/profiles/{year}/{summary}00US{on}.json', timeout=2) if (r.status_code) != 200: return self._get_geographics(by, on=on, i=i+1) _js = json.loads(r.content.decode()) return _js
def run(self, zips: DataFrame, counties: DataFrame): for i, r in zips.iterrows(): try: _zip = r['zip'] _out_file = f'zips/{_zip}.json' _out_path = os.path.join(self.out_dir, _out_file) # Avoid updates for now if not os.path.exists(_out_path): self._save(self._get_geographics(by='zip', on=_zip), out_path=_out_path) except Exception as e: logger.exception(e) for i, r in counties.iterrows(): try: # GEOID -> NAME geoid = r['GEOID'] county = r['NAME'].replace(' County', '') _out_file = f'counties/{county}.json' _out_path = os.path.join(self.out_dir, _out_file) # Avoid updates for now if not os.path.exists(_out_path): self._save(self._get_geographics(by='zip', on=geoid), out_path=_out_path) except Exception as e: logger.exception(e)As you can tell by the copy-paste code, those should really ever only be treated as what they are: Scripts. Re-tries here? try, catch, run again.
I highly suggest running this with multithreading enabled, since it’s trivial to parallelize.
In any case, at the end of the day, we’ll have all our raw demographics data, as well as the baseline for our geographic data available.
[1] In case you were curious, the project does have a donation page on OpenCollective, if you want to support the project or are worried about S3 costs for their team. That seems fair when siphoning off several GiB of demographics data. :)
FBI Crime Data↑
This is simply all NIBRS data the FBI made available for a given state.
Raw Layer Layout↑
/raw/states//raw/states/{state_shortcode}//raw/states/{state_shortcode}/crime//raw/states/{state_shortcode}/crime/nibrs/Ingestion↑
This data can simply be downloaded and extracted, already split per state, from here.
wget https://s3-us-gov-west-1.amazonaws.com/cg-d4b776d0-d898-4153-90c8-8336f86bdfec/2019/GA-2019.zip && unzip GA-2019.zip && rm GA-2019.zipmkdir -p raw/states/GA/nibrsmv GA-2019/*csv raw/states/GA/nibrsrm -r GA-2019These are CSV files, with a data dictionary an diagram explaining their use.
GeoJSON files↑
Geographic boundaries, as GeoJSON and/or shapefiles, used for geospatial queries and drawing maps.
Raw Layer Layout↑
/raw/states//raw/states/{state_shortcode}//raw/states/{state_shortcode}/counties.geo.json/raw/states/{state_shortcode}/zips.geo.jsonIngestion↑
A sample repo for this is this one, and pull from raw/states/states.txt that we created earlier.
#!/bin/bashgit clone https://github.com/OpenDataDE/State-zip-code-GeoJSON.gitwhile read state; do mv State-zip-code-GeoJSON/$(echo "$state" | awk '{print tolower($0)}')*.json raw/states/$state/zips.geo.jsondone <raw/states/states.txtrm -rf State-zip-code-GeoJSON/Similar, for counties, I’ve used this repo.
#!/bin/bashgit clone https://github.com/deldersveld/topojson.gitwhile read state; do mv topojson/countries/us-states/$state*.json raw/states/$state/counties.geo.jsondone <raw/states/states.txtrm -rf topojson/Summary↑
This concludes the entirety of the data acquisition process. We now have all data, for each US state (or, given the filters above, at least base-line data for everything but GA), i.e.:
- A list of all counties
- County demographics
- County geographic boundaries
- A list of all ZIPs
- ZIP demographics
- ZIP geographic boundaries
- Crime data for the entire state
In raw, albeit organized format.
Organization in Data Engineering is critical. By following very clear naming standards, I can now ask my filesystem a question. For instance: “Where would I find all ZIP codes for Kentucky?”, and the answer is, naturally, raw/states/KY/zips.csv, because that’s what we defined earlier.
And this is how you build a raw landing layer. [1]
[1] …minus ACL/IAM, permissions, metadata, CI/CD, CDC, distributed filesystem, automation, repetition… but it’s a start. :)
The 3rd Build Phase: Transformations↑
We now have our data available in a raw format, have set up Spark, Toree, Hadoop, a Hive Metastore, and Trino. Now, we can actually work on the data and make it available via Iceberg.
As a reminder, this is the structure for each state and all files we need to process:
.├── counties│ ├── Appling.json│ ├── Atkinson.json│ ├── Bacon.json...├── counties.csv├── counties.geo.json├── nibrs│ ├── agencies.csv│ ├── NIBRS_ACTIVITY_TYPE.csv│ ├── NIBRS_AGE.csv│ ├── NIBRS_ARRESTEE.csv│ ├── NIBRS_ARRESTEE_WEAPON.csv...├── zips│ ├── 30002.json│ ├── 30004.json...├── zips.csv└── zips.geo.json
3 directories, 923 filesCleaning up Tables & Migrating to Iceberg↑
The first step is, fortunately, the simplest: We simply move the existing ZIP and County records, i.e. all csvs, to Iceberg and standardize some column names.
Take for example zips.csv:
df = [_c0: int, zip: int ... 14 more fields]
+-----+-----+--------+--------------+----------------+--------------------+-------------------+-----+---------------+----------------+-----------+------------+-------+--------+---------+------------------------+| _c0| zip| type|decommissioned| primary_city| acceptable_cities|unacceptable_cities|state| county| timezone| area_codes|world_region|country|latitude|longitude|irs_estimated_population|+-----+-----+--------+--------------+----------------+--------------------+-------------------+-----+---------------+----------------+-----------+------------+-------+--------+---------+------------------------+|12905|30002|STANDARD| 0|Avondale Estates| Avondale Est| null| GA| DeKalb County|America/New_York| 404,678| null| US| 33.77| -84.26| 5640|We don’t need the _c0 pandas index, and should decide for a standard on County names, such as not using “<name> County:, but rather just “<name>”.
[…] i.e., not “Laramie County, Wyoming”, but rather just “Laramie”, alongside a
statecolumn as “WY”
This can be done as such:
df.withColumn("county", regexp_replace(col("county"), " County", ""))Following the same logic, we can clean up all tables - common issues include:
- Inconsistent county/city names
- Invalid data types
- Invalid
NULLhandling
Etc - all pretty standard stuff, which is now relatively easy, given the updated structure.
One neat trick is that we can convert DataFrames into Schemas natively:
import org.apache.iceberg.Schemaimport org.apache.iceberg.types.Typesimport org.apache.iceberg.spark.SparkSchemaUtil
df.createOrReplaceTempView("tmp")val tblSchema = SparkSchemaUtil.schemaForTable(spark, "tmp")Gives us:
tblSchema =
table { 0: zip: optional int 1: type: optional string 2: decommissioned: optional int ...Which allows for neat little tricks using the Java API in Scala, such as automatic schema generation and table creation:
def createOrUpdateIcebergTable(tableId: String, df: DataFrame, schemaCleanup: (Schema) => Schema) { df.createOrReplaceTempView("tmp") val tblSchema = SparkSchemaUtil.schemaForTable(spark, "tmp"); // Allow for custom adjustments val cleanTblSchema = schemaCleanup(tblSchema)
// Create val ti = TableIdentifier.of(tableId) if (!catalog.tableExists(ti)) { // TODO: schema evolution catalog.createTable(ti, cleanTblSchema) } }// ...createOrUpdateIcebergTable("hive_prod.db.zips", df, { s: Schema => s.asStruct().fields().remove(0); s })We need to avoid
Query: Query for candidates of org.apache.hadoop.hive.metastore.model.MTableColumnStatistics and subclasses resulted in no possible candidatesRequired table missing : "CDS" in Catalog "" Schema "". DataNucleus requires this table to perform its persistence operations. Either your MetaData is incorrect, or you need to enable "datanucleus.schema.autoCreateTables"org.datanucleus.store.rdbms.exceptions.MissingTableException: Required table missing : "CDS" in Catalog "" Schema "". DataNucleus requires this table to perform its persistence operations. Either your MetaData is incorrect, or you need to enable "datanucleus.schema.autoCreateTables"By making sure we add conf.set("hive.metastore.uris", hiveUri) to the SparkConf, otherwise Spark doesn’t know that the Hive Metastore exists and pretends we didn’t run the SchemaTool.
Back to the data, this can be a simple transformation:
def buildZips(): DataFrame = { // Zips val df = spark.read.format("csv") .option("sep", ",") .option("inferSchema", "true") .option("header", "true") .load(dataDir.concat("zips.csv")) // Normalize the county, cast the ZIP, drop the index val df2 = df.withColumn("county", regexp_replace(col("county"), " County", "")) .withColumn("zip", col("zip").cast(StringType)) // Normalize coordinates .withColumnRenamed("latitude", "lat") .withColumnRenamed("longitude", "lon") // If we want, we might want to drop `irs_estimated_population`, since it has nothing to do in a lookup table //.drop("irs_estimated_population") .drop("_c0")
// Write createOrUpdateIcebergTable("zips", df2, { s: Schema => s }) df2.writeTo(database.concat(".zips")).append() df2 }And since we’ve established a naming schema, we can actually hard-code zips.csv as a source.
Spark can do integrated glob pattern matching so:
.load(dataDir.concat("zips.csv"))Can turn into e.g /data/raw/states/GA/zips.csv or /dara/raw/states/*/zips.csv. For development, it makes sense to start with one state.
We’ll do the same for the counties.csv, with slightly different rules:
def buildCounties(): DataFrame = { val df = spark.read.format("csv") .option("sep", ",") .option("inferSchema", "true") .option("header", "true") .load(dataDir.concat("counties.csv")) // Here, we just re-name and normalize the names a bit, so they match `zips.csv` val df2 = df.withColumn("county", regexp_replace(col("NAME"), " County", "")) .withColumnRenamed("USPS", "state") .withColumnRenamed("GEOID", "geo_id") .withColumnRenamed("ANSICODE", "ansi_code") .withColumnRenamed("ALAND", "land_area_sqm") .withColumnRenamed("AWATER", "water_area_sqm") // One of the standards is that we use metric, for better or for worse, so we'll plain drop the sqmi conversion .drop("ALAND_SQMI") .drop("AWATER_SQMI") .drop("name") // Normalize coordinates .withColumnRenamed("INTPTLAT", "lat") .withColumnRenamed("INTPTLONG", "lon") .drop("_c0")
// Write createOrUpdateIcebergTable("counties", df2, { s: Schema => s }) df2.writeTo(database.concat(".counties")).append() df2 }Data Covered↑
So far, we’ve processed:
-
counties/ -
counties.csv -
counties.geo.json -
nibrs/ -
zips/ -
zips.csv -
zips.geo.json
Parsing Demographics↑
Next, we’ll need to parse the deeply nested json files we got from CensusReporter.org.
{ "geography": { "census_release": "ACS 2018 5-year", "parents": { "state": { "total_population": 10297484, "short_name": "Georgia", "land_area": 149482048342, "sumlevel": "040", "full_name": "Georgia", "full_geoid": "04000US13" }, ...Reading the JSON renders them as such:
val df = spark.read.json("raw/states/GA/zips/30032.json")df.show()+--------------------+--------------------+--------------------+--------------------+--------------------+--------------------+--------------------+| demographics| economics| families| geo_metadata| geography| housing| social|+--------------------+--------------------+--------------------+--------------------+--------------------+--------------------+--------------------+|{{{{ACS 2018 5-ye...|{{{{0.12, 0.11, 1...|{{{{{0.51, 0.42, ...|{35323058, 78604,...|{ACS 2018 5-year,...|{{{{0.19, 0.14, 1...|{{{{0.23, 0.16, 1...|+--------------------+--------------------+--------------------+--------------------+--------------------+--------------------+--------------------+And since they are all nested structs, they are trivial to parse, e.g. like this:
// ZIP parsingdf.withColumn("zip", col("geography.this.full_name")) .withColumn("total_population", col("geography.this.total_population")) .withColumn("land_area_sqm", col("geography.this.land_area")) .withColumn("sumlevel", col("geography.this.sumlevel")) .withColumn("short_geoid", col("geography.this.short_geoid")) .withColumn("full_geoid", col("geography.this.full_geoid")) .withColumn("census_release", col("geography.census_release")) .withColumn("total_population", col("geography.this.total_population"))+--------------------+--------------------+--------------------+-----+----------------+-------------+--------+-----------+------------+---------------+| demographics| geography| social| zip|total_population|land_area_sqm|sumlevel|short_geoid| full_geoid| census_release|+--------------------+--------------------+--------------------+-----+----------------+-------------+--------+-----------+------------+---------------+|{{{{ACS 2018 5-ye...|{ACS 2018 5-year,...|{{{{0.23, 0.16, 1...|30032| 49456| 35323058| 860| 30032|86000US30032|ACS 2018 5-year|+--------------------+--------------------+--------------------+-----+----------------+-------------+--------+-----------+------------+---------------+At this point, the attributes we pick are arbitrary; this all depends on the ones that are deemed important. The example above simply focusses on geographic features.
At this point, we’re making quite a fundamental decision: Using a flat table vs. a normalized table. All attributes pulled from here could be in their own feature table, or they could live in one large, flat table, where we add columns as desired.
As far as Iceberg is concerned, I don’t think it matters here, but I wouldn’t mind an opposing opinion being thrown my way. If I was doing this on a larger scale (where the real answer is always “it depends”), I would probably opt for a normalized schema for most projects; this is mostly because it tends to make schema evolution less intrusive with many stakeholders and allows for more flexible query schemas. In my opinion, this is a much bigger struggle than performance for 90%+ of all real-world datasets.
From a performance perspective, though, even with Icebergs hidden partitions, we don’t have a concept like HBase’s namespaces, i.e. separate physical trees for individual sections (think “geography”, “social”.. above being “virtual” tables that are scanned in one query).
For this use case, we do have the benefit of already having the data pre-partitioned by logical areas, so I see no reason not to keep it, especially since we’re maintaining a 1:1 relation between them.
So, here’s what I did:
def parseDemographics(df: DataFrame, level: String): Unit = {
val rawDf = df .withColumn("total_population", col("geography.this.total_population")) .withColumn("land_area_sqm", col("geography.this.land_area")) .withColumn("sumlevel", col("geography.this.sumlevel")) .withColumn("short_geoid", col("geography.this.short_geoid")) .withColumn("full_geoid", col("geography.this.full_geoid")) .withColumn("census_release", col("geography.census_release")) // Overall parents .withColumn("state_name", col("geography.parents.state.short_name")) .withColumn("state_full_geoid", col("geography.parents.state.full_geoid")) .withColumn("county", regexp_replace(col("geography.parents.county.short_name"), " County", "")) var baseDf: DataFrame = null if (level.equals("zip")) { baseDf = rawDf // Parents - for ZIP .withColumn("zip", col("geography.this.full_name")) .withColumn("county_full_geoid", col("geography.parents.county.full_geoid"))
} else { // Just the state as a parent, so we just need to re-assign the geoid - it's redundant, but keeps queries constitent baseDf = rawDf .withColumn("county_full_geoid", col("geography.this.full_geoid")) }
// Store results var results = new HashMap()[String, DataFrame]
val socialDf = baseDf // Social .withColumn("percent_bachelor_degree_or_higher_percent", col("social.educational_attainment.percent_bachelor_degree_or_higher.values.this")) .withColumn("foreign_born_total_percent", col("social.place_of_birth.percent_foreign_born.values.this")) .withColumn("foreign_born_europe_percent", col("social.place_of_birth.distribution.europe.values.this")) .withColumn("foreign_born_asia_percent", col("social.place_of_birth.distribution.asia.values.this")) .withColumn("foreign_born_africa_percent", col("social.place_of_birth.distribution.africa.values.this")) .withColumn("foreign_born_oceania_percent", col("social.place_of_birth.distribution.oceania.values.this")) .withColumn("foreign_born_latin_america_percent", col("social.place_of_birth.distribution.latin_america.values.this")) .withColumn("foreign_born_north_america_percent", col("social.place_of_birth.distribution.north_america.values.this")) .withColumn("veterans_percent", col("social.veterans.percentage.values.this")) results += ("social" -> socialDf)
// ...
// parse results results.keys.foreach { k => // Drop unused columns val df2 = results(k) .drop("geography") .drop("economics") .drop("families") .drop("geo_metadata") .drop("housing") // And Write createOrUpdateIcebergTable(database, k, df2, { s: Schema => s }) df2.writeTo(database.concat(".".concat(k))).append() }Which we can then run once per row in a DataFrame on all jsons:
def buildDemographics(level: String): Unit = { var inGlob: String = null if (level.equals("zip")) { inGlob = "zips/*.json" } else { inGlob = "counties/*.json" } val df = spark.read.json(dataDir.concat(inGlob)) parseDemographics(df, level) }Unfortunately, this whole process can be pretty hard on memory, since we’re unpacking some pretty deeply nested JSONs all in-memory, all while running a large zoo of applications (Hive Metastore, Trino, Spark) in the background.
However, this step creates (and appends to, transactionally safe I might add), our Iceberg files, accessible via Trino. At this point, the data is simply available for consumption, with relatively little transformations done to it. We did, however, process a massive list of json files into a tabular format and set the groundwork for enabling a change data capture process on the way.

Data Covered↑
-
counties/ -
counties.csv -
counties.geo.json -
nibrs/ -
zips/ -
zips.csv -
zips.geo.json
FBI Crime Data↑
The FBI’s UCR data already exists in neat, organized csv files. Here’s a sample:

This gives us a distinct advantage: We can re-use the same boilerplace Scala method as before and just point it at each csv file - there’s 42 of them. The FBI also provides Postgres scripts for creating and importing this data, and everything is highly relational and normalized, with lots of small tables like this:
CREATE TABLE nibrs_circumstances ( circumstances_id smallint NOT NULL, circumstances_type character(1), circumstances_code smallint, circumstances_name character varying(100));In order to avoid just creating a plain copy of this data (which, for the record, you’d want to do for a real Data Lake), we’ll be focussing on one use case: Matching crime to the 2 demographic targets we defined earlier, namely ZIPs and counties.
As you might recall from earlier in this magnum opus of wasted time and sadness, the FBI doesn’t let you match ZIPs to agencies. So what can we do, without ZIPs or GeoIDs?
Well, the only way I came up with (which I’m sure isn’t the only way to do it) is by means of fuzzy matching (we’ll connect the dots later). We cannot do geospatial matches (“point in polygon”) or even geocoding (see below), since these police agencies follow their own spatial logic; they do not match to anything else that I’m currently aware of.
Essentially, for matching agencies to a county, we can rely on the COUNTY_NAME column - this is a 1:n match. When it comes to ZIPs, we already have a column called primary_city in the zips table, which is part of our master data record for the states.
So, the closest level of aggregation we can theoretically get is on a city level, which the agencies table provides… more or less.
See, we have the following attributes:

The MSA, or “Metropolitan Statistical Area”, isn’t precise at all - matter of fact, 110 out of 276 agencies are rural enough not to belong to any city, followed by 93 for the “general Atlanta area”:

Within the “Atlanta-Sandy Springs-Alpharetta, GA” MSA, out of those 93 agencies, we can break it down as follows:

On thing is missing, though: The ~1,600 officers strong APD (Atlanta Police Department), since they only started submitting data to the FBI on 2020-10-01. The most recent data extract for GA is from 2019.
So what happens if we do a query to the effect of (in pandas):
df2.loc[(df2['AGENCY_TYPE_NAME'] == 'City') & (df2['PUB_AGENCY_NAME'] == 'Atlanta')]# NoneCorrect, it’s entirely empty, because our data extract doesn’t contain any data for the City of Atlanta.
But, as any good Data Engineer, let’s consider real-life use cases. Take the East Lake Golf Course in East Atlanta, for instance:
East Lake in Atlanta..
(Credit: Credit: OpenStreetMap)
On the left, you’ll find the City of Atlanta - on the right, unincorporated Dekalb, an administrative district that doesn’t belong to any city and hence, has no city police department, with ZIPs and addresses overlapping with the City of Decatur, Georgia.
Confused? Wonderful. Welcome to geospatial data.
Now, the left (or western) part is serviced by the APD, the eastern part by the County (not the City) police department of Dekalb PD, also missing in the agency data. See this ArcGIS map, outlining the APD zones? Zone 6 ends right where the East Lake Golf Course ends (the black dot on the map).
APD Zones..
(Credit: Credit: APD/ArcGIS)
To get back to our Spark pipeline: The only semi-realistic way to get data for any of this is to rely on aggregates and accept that we’ll have both gaps (such as APD), as well as overlaps (such as counties spanning departments). We’ll also join in offenses and other tables into one simplified view of “crime”, by using some groupBy and aggregate logic:
def buildCrime(level: String): DataFrame = { // Agencies val agencies = readCsv("nibrs/agencies.csv") // Some basic cleaning - `initcap` is `Title Case` .withColumn("county", regexp_replace(initcap(lower(col("COUNTY_NAME"))), " County", "")) // Technically a simplification .withColumn("city", initcap(col("UCR_AGENCY_NAME"))) .withColumnRenamed("POPULATION", "population") .withColumn("total_officers", col("MALE_OFFICER") + col("FEMALE_OFFICER")) .withColumn("AGENCY_TYPE_NAME", lower(col("AGENCY_TYPE_NAME")))
// Incidents and offenses val incidents = readCsv("nibrs/NIBRS_incident.csv") .withColumnRenamed("AGENCY_ID", "agency_id")
val offenses = readCsv("nibrs/NIBRS_OFFENSE.csv") val offense_type = readCsv("nibrs/NIBRS_OFFENSE_TYPE.csv")
// Simple filter for city or state val df2 = agencies .where(col("AGENCY_TYPE_NAME") === level)
// Join to a final DF val crimes = df2.withColumnRenamed("DATA_YEAR", "year") .join(incidents, incidents("agency_id") === df2("agency_id"), "left") .join(offenses, offenses("INCIDENT_ID") === incidents("INCIDENT_ID"), "left").drop(offenses("INCIDENT_ID")) .join(offense_type, offenses("OFFENSE_TYPE_ID") === offense_type("OFFENSE_TYPE_ID"), "left")
// And aggregate val agg = crimes.groupBy(col(level), col("year")).agg( sum("total_officers").as("total_officers"), countDistinct("OFFENSE_ID").as("total_offenses"), countDistinct("INCIDENT_ID").as("total_incidents"))
// Write val tableName = level.concat("_").concat("crime") createOrUpdateIcebergTable(tableName, agg, { s: Schema => s }) agg.writeTo(database.concat(".".concat(tableName))).append() agg }Gives us an overview like this:
| city | year | total_officers | total_offenses | total_incidents |
|---|---|---|---|---|
| Gainesville | 2019 | 7252 | 74 | 65 |
| Braselton | 2019 | 7353 | 387 | 387 |
| Alma | 2019 | 2590 | 259 | 240 |
In case the distinction between “incident” and “offense” here is unclear: A single incident can have multiple offenses logged.
For the sake of not completely ignoring the idea of “fuzzy” matching to ZIPs, I did originally write some Python code:
def _filter_city(self, vals, mode, r): for val in vals: if r[mode] and string_found(val.upper(), r[mode].upper()): return val elif type(r['NCIC_AGENCY_NAME']) == str and string_found(val.upper(), r['NCIC_AGENCY_NAME'].upper()): return val return ''
def _get_agencies_by_city(self, cities: list): ag = pd.read_csv(f'{self.crime_data_dir}/agencies.csv') ag = ag.rename(columns={'COUNTY_NAME': 'county'}) ag['city'] = ag.apply(lambda r: self._filter_city(cities, 'UCR_AGENCY_NAME', r), axis=1) return ag.loc[ag['city'] != '']To do a fuzzy match to cities, but found that wildly inaccurate, to the point of being harmful for data quality.
Data Covered↑
-
counties/ -
counties.csv -
counties.geo.json -
nibrs/ -
zips/ -
zips.csv -
zips.geo.json
Calculating Travel Times & Geo-Matching↑
Finally, to make this data truly unique to my use case, travel times are something that can be calculated using the aforementioned Mapbox API. However, using REST calls in a distributed data pipeline is always terrifying.
Why is that terrifying? Generally speaking, most distributed systems scale by hard metrics, such as CPU or memory utilization. Network calls are 99% I/O wait time, i.e. idle time, where a single worker doesn’t do any actual work. Modern autoscaling becomes very, very difficult all of a sudden.
In these cases, many systems cause massive backlogs and engineers have to come up with manual ways to trick your execution engine into scaling horizontally, often by means of implementing parallelism in systems that pride themselves in already being distributed and, by definition, parallel by default. In extreme cases, causing artificial CPU or memory usage to trick an autoscaler into compliance are not smart, but certainly possible options.
Allow me to present you with a real life example from Apache Beam/Google Dataflow, namely Spotify’s scio library, that does async calls in a distributed system, and how complex [1] the Java code looks like, not to mention underlying constraints, such as everything having to be <? extends Serializable>, custom Coders, mutex usage, transient objects etc:
Why do I bring up Dataflow in a Spark article? Because I had to build a worse version of BaseAsyncDoFn.java not too long ago in the real world, to overcome THROUGHPUT_BASED autoscaling in Dataflow, and felt like sharing the joy. ¯\(ツ)/¯
Ignoring the scalability problem for a moment: If we want to calculate all travel times in advance, we’d need to make a REST call to Mapbox for each source location, in combination with each target location.
I found this to be a use case where Iceberg’s schema evolution comes in handy, because a simple table for this could look like this:
| zip | county | lat | lon | atlanta_travel_time_min |
|---|---|---|---|---|
| 30107 | cherokee | 34.3 | -84.3 | 60 |
And if we wanted to add a column, say athens_traveL_time, we could do that after the fact by adding a column to that table’s schema.
However, it does pose a different question: Is this really data that should be statically stored in a Data Lake? Or, to ask the question a different way, is this data useful for anyone but the person building the data for the current query?
The answer to that is a pretty definitive no for me: A Data Lake should be a multi-purpose system. I should be answer the question whether Hall County is a place we might like; other people (hypothetically) might want to use the data to analyze migration patterns across counties.
Which is why we won’t actually include the travel time data in the Spark pipeline, but rather do it in the next step: The analysis.
Of course, for a real project, you’d want to “aaS” it (:)) - make it available “as a service”, so not every single Analyst or Data Scientist needs to figure out the Mapbox API or get a key for it.
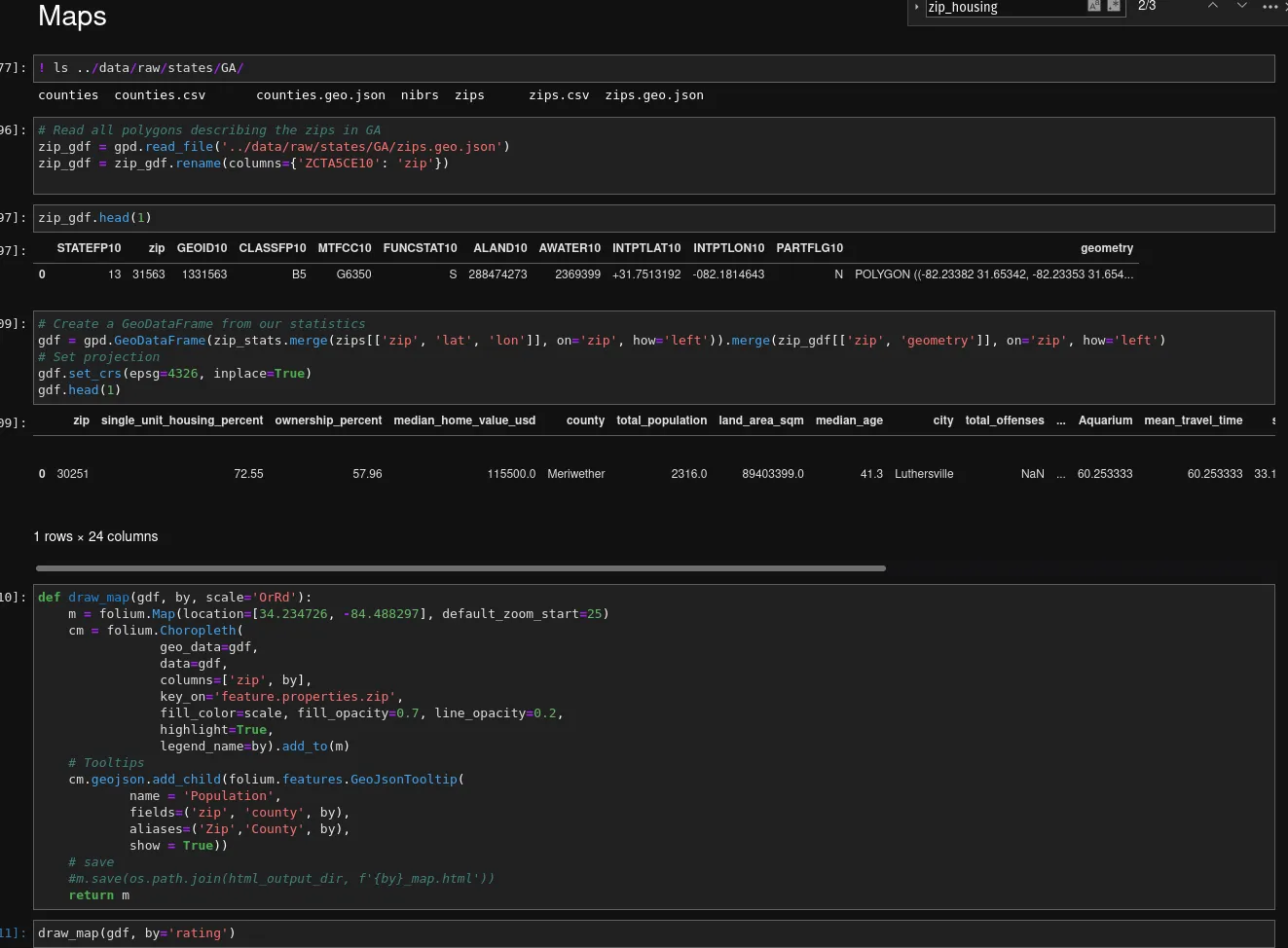
One thing we will do, though, is simply copy all geojson data over to our analysis layer. geojson is a pretty specific format, and few frameworks and tools can deal with it - Google BigQuery comes to mind. Since the 4th build step will just use Python (with geopandas), we can keep them as is.
In case of larger geospatial datasets, though, indexing them in a system such as BigQuery is highly recommended, though - they do get massive and sluggish to deal with, as they describe irregular polygons in great detail. Remember the Physical Layout above? That’s why the “geodata” fields have non-solid lines around their respective Iceberg boxes.
[1] Yes, I know, it’s actually pretty clever and earlier versions were actually just a single file - point being, this is not a trivial implementation that you can just skim over and understand completely - and it’s solving a very common problem, such as calling a GCP API in Dataflow!
Data Covered↑
-
counties/ -
counties.csv -
counties.geo.json -
nibrs/ -
zips/ -
zips.csv -
zips.geo.json
The 4th Build Phase: Analysis↑
With all structured data now available on Iceberg (and some on your file system of choice), let’s work on the rating engine & data analysis. For this, we’ll mostly be re-using the prototype Python code, so please excuse some spaghetti code - we’re now in the Analyst role.
We are just out to answer a question using your shiny Data Lake. The value here comes from the data, not from clean code (not that the Scala above was anything to write home about, but you get the point).
Of course, clean, repeatable pipelines are ideal - but the code I’ll share here is real and the type of stuff I actually use to play around with Jupyter to answer some of those questions.
Reading the Data as an Analyst↑
Now, all we do is boot up Jupyter again and run some code. Well focus on pandas, because I like pandas and it’s very popular with the Analyst and Data Science crowd.
Trino provides quite a few connectors, mostly Java/Scala, go, JS, Ruby, R, and of course Python, which covers most bases.
We’ll use pyHive for this, alongside SQLAlchemy, which pandas supports.
source env/bin/activate # venv, all thatpip3 install pandas geopandas folium numpy matplotlib 'pyhive[trino]' sqlalchemyThe code to integrate with pandas is trivial:

Actually adding Mapbox data↑
Once you figure out the use case, this is supremely boring to get travel times for all relevant locations. Remember that our Iceberg tables contain lat/long coordinate pairs, so just ask the API to do it for you and do some O(n²) garbage, because you won’t be productionizing this.
Of course, you need an input file that determines the locations you frequent; for this, I’ve used the following Mapbox API for reverse geocoding, i.e. turning a query (such as an address) into coordinates:
def get_reverse_geo(search, access_token, base_url='https://api.mapbox.com/geocoding/v5/mapbox.places', types='postcode'): url = '{base_url}/{search}.json?types={types}&country=US&access_token={access_token}'.format( base_url=base_url, types=types, search=search, access_token=access_token) r = requests.get(url) return json.loads(r.content.decode())Two helper methods make life easier to put everything into a conformant structure:
def find_county(context): for e in context: if 'district' in e['id'] and 'text' in e and 'County' in e['text']: return e['text'].replace(' County', '') return None
def parse_reverse_geo(r, is_favorite): if 'features' in r and len(r['features']) <= 0: return p = r['features'][0] return { 'zip': p['text'], 'lat': p['center'][1], 'long': p['center'][0], 'city': p['place_name'].split(',')[0], 'address': p['place_name'], 'alias': p['place_name'], 'county': find_county(p['context']), 'is_favorite': is_favorite, }These just parse the response properly.
For instance, say this is for somebody who works at the Georgia Aquarium, located at 225 Baker St NW, Atlanta, GA 30313, so getting there is super important; we can get the coordinates as such:

This can then be transformed into a pandas DataFrame with a one-liner:
targets_df = pd.DataFrame([parse_reverse_geo(fish, True)])Here’s the code - the Builder superclass contains some path-parsing logic.
class TravelBuilder(Builder):#... def _get_lat_long_pairs(self, df): return ';'.join(df[['long', 'lat']].apply(lambda c: f'{c[0]},{c[1]}', axis=1).to_list())
def _build_matrix_req(self, src): coords = self._get_lat_long_pairs(src) + ';' + self._get_lat_long_pairs(self.dests) return { 'profile': 'mapbox/driving', 'coordinates': coords, 'sources': ';'.join([str(i) for i in range(0, len(src))]), 'destinations': ';'.join([str(i) for i in range(len(src), len(src)+len(self.dests))]) }
def _get_matrix(self, req, access_token, base_url='https://api.mapbox.com/directions-matrix/v1'): url = '{base_url}/{profile}/{coords}?sources={sources}&destinations={destinations}&annotations={annotations}&access_token={access_token}'.format( base_url=base_url, coords=req['coordinates'], profile=req['profile'], destinations=req['destinations'], sources=req['sources'], annotations='duration,distance', access_token=access_token) # print(url) r = requests.get(url) return json.loads(r.content.decode())
def _parse_matrix(self, r, ix=0): """ Parse the result from the request as df """ res = [] i = 0 for s in r['sources']: ii = 0 durs = r['durations'][i] for d in r['destinations']: src_name = self._resolve_name(s['name'], self.src, i) dst_name = self._resolve_name(d['name'], self.dests, ii) #print(f'{src_name} -> {dst_name}, {durs[ii]/60}min') dur_s = durs[ii] dist_m = r['distances'][i][ii] res.append({ 'zip': self.src.iloc[ix]['zip'], 'source': src_name, 'src_lat': s['location'][1], 'src_lon': s['location'][0], 'dest_zip': self.dests.iloc[ii]['zip'], 'destination': dst_name, 'dest_lat': d['location'][1], 'dest_lon': d['location'][0], 'duration_s': dur_s, 'duration_min': dur_s/60, 'distance_m': dist_m, 'distance_mi': dist_m/1609}) ii += 1 i += 1 ix += 1 return pd.DataFrame(res), ix
def run(self, src: DataFrame, dests: DataFrame, dest_cols: list[String]) -> DataFrame: self.dests = dests self.src = src logger.info(f'Determining travel time for {len(self.src)} sources and {len(self.dests)} destinations...') n = 10 res = [] for df in [self.src[i:i+n] for i in range(0, self.src.shape[0], n)]: req = self._build_matrix_req(df) r = self._get_matrix(req, access_token) res.append(r)
ms = [] ix = 0 for r in res: m, ix = self._parse_matrix(r, ix) ms.append(m)
matrix = pd.concat(ms).drop_duplicates()
df = matrix.pivot_table(index=['zip'], columns='destination', values='duration_min').reset_index().rename_axis(None, axis=1) # Add Mean df['mean_travel_time'] = df[dest_cols].mean(axis=1) df = df.merge(matrix[['zip', 'src_lat', 'src_lon'] ].drop_duplicates(), on='zip', how='inner')
return dfLeading us to this:

The returning DataFrame can be stored however you like; there is a philosophical argument to be made whether this data should also be stored on the Lake (in an accessible format) or not; since for this exercise, everything from hereon out is accessed almost exclusively via pandas, so e.g. feather/pyArrow does the trick just fine.
We also made the choice to store the travel time as column, rather than in a row-based format, so the column “Aquarium” is somewhat specific.
The Rating Engine↑
Similar to what we’ve done before, this is a simple Python exercise against a set of criteria.
In order to run the rating, we’ll do some simple, customized data wrangling:
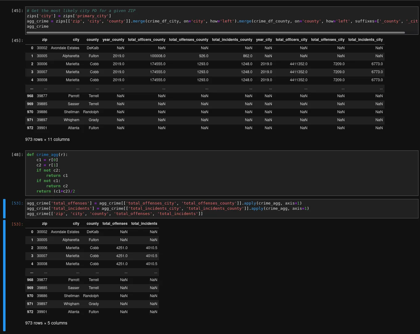
# Get Crime Datacrime_df_city = pd.read_sql('select * from db.city_crime where state="GA"', con=engine)crime_df_county = pd.read_sql('select * from db.county_crime where state="GA"', con=engine)# Get demographic datacounty_demographics = pd.read_sql('select * from db.county_demographics where state="GA"', con=engine)zip_demographics = pd.read_sql('select * from db.zip_demographics where state="GA"', con=engine)# ...We can then join this data, since we pre-defined join criteria (e.g., normalized County names) while building the Lake:

If any metric is ever confusing, pandas helps to understand them:
county_stats['incidents_per_pop'].describe()'''count 79.000000mean 0.006704std 0.005812min 0.00000025% 0.00328450% 0.00556675% 0.008159max 0.038823Name: incidents_per_pop, dtype: float64'''The cool thing is: We can re-use practically the same logic/function to do the same on a ZIP level now! For crime, we merely must pretend that each ZIP has a primary county and use that counties crime data, join the zip code’s “primary” city from our ZIP code master list, and take the average:

Now, naturally this isn’t perfect; but still easily achievable, given our standardized data.
The rest stays almost completely the same, and should probably live inside a standardized function:
# Join w/ crimezip_stats = zip_demographics[['zip', 'county', 'total_population', 'land_area_sqm', 'median_age']].merge(agg_crime[['zip', 'city', 'total_offenses', 'total_incidents']], on='zip', how='right')# Join w/ housing statszip_stats = zip_housing[['zip', 'county', 'single_unit_housing_percent', 'ownership_percent', 'median_home_value_usd']].merge(zip_stats, on='zip')# Calculate some usecase specific KPIszip_stats['land_area_sqmi'] = zip_stats['land_area_sqm'] * 0.00000038610 # sqm to sqmizip_stats['density_per_sqmi'] = zip_stats['land_area_sqmi'] / zip_stats['total_population']zip_stats['incidents_per_pop'] = zip_stats['total_incidents'] / zip_stats['total_population']zip_statsWhen it comes to the actual ratings: For this example, we’ll stick to “working at the Aquarium”, “somewhat urban, but probably suburbs”, and “low-ish crime”, creating our criteria as such:
rating_criteria = { # Some baseline demographics 'density': RatingCriteria(min_v=1000, max_v=2000, weight=0.3), # Density: Somewhat urban; 1600 people/sqmi is the US city average 'occupied_pct': RatingCriteria(min_v=75, max_v=100, weight=0.4), # Occupied percentage: Not too many vanancies 'owner_pct': RatingCriteria(min_v=0, max_v=100), # Looking for ownership, not rent 'single_family_pct': RatingCriteria(min_v=0, max_v=100), # Looking for mostly single family residential # External: Travel Time 'Aquarium': RatingCriteria(min_v=10, max_v=70, weight=4, order='desc'), # Short travel time to the Aquarium is very important # External: Crime 'incidents_per_pop': RatingCriteria(min_v=0.0, max_v=0.038823, weight=1), # Unreliable data!}Each dictionary key refers to one field in our target DataFrame, so we can apply it as such:

Cool! But now, where is zip code 30082? Well, that’s an easy query, now that we have all our data in place:

It’s Smyrna, a pretty popular Atlanta suburb in Cobb County - according to this rating scheme, a big favorite!
Drawing Maps↑
Last but not least, we can also visualize this data, once again drawing from the Lake’s wealth of data. For this, we’ll use folium, a useful package for geo visualization, alongside geopandas, the de facto standard for geospatial data with Python and pandas.
The APIs are super straightforward:

And once rendered, we’ll see that for these queries, we’ll fine a specific area of metro Atlanta to be very interesting:

Of course, this also includes far away counties; we could always pre-filter the list of potential ZIPs or filter out commutes of e.g. >1hr:

But with the same function, we can also draw some random facts we collected. How about the median age in the entire state of Georgia? Just change the “by” parameter:

Asking other questions↑
The beauty of a Data Lake, of course, is that we can ask very different questions without much change to our code.
Imagine our fictitious fish friend all of a sudden has a deep desire to learn about the median home price by County in South Dakota.
Well, that’s easy! Just do the same thing with a different WHERE clause - we already have all the data available for querying:
state = 'SD'filterq = f' WHERE state=\'{state}\''with engine.begin() as connection: counties = pd.read_sql(f'select * from db.counties {filterq}', con=engine) county_demographics = pd.read_sql(f'select * from db.county_demographics {filterq}', con=engine) county_housing = pd.read_sql(f'select * from db.county_housing {filterq}', con=engine)And ask the same question:

Just in case you were curious! Took less than 5 minutes to answer. Often times, it’s wise to filter out 99% quantiles, due to outliers and large default values.
Larger maps, however, can be somewhat… harsh… with regards to the memory requirements:

So you might want to give geopandas' Douglas-Peucker iterative end-point fit algorithm a spin.
A Word on Volume↑
The final raw layer contained 33,727 files, excluding NIBRS data in about 3.4GiB.
This is actually lower than expected -
val dataDir = "data/raw/states/*/"val df = spark.read.format("csv") .option("sep", ",") .option("inferSchema", "true") .option("header", "true") .load(dataDir.concat("zips.csv"))df.count()// 42724But we already knew there would be some geographics where simply no ACS data was cached.
All the Iceberg data put together came in at less than 100MiB - which makes sense, given that we’re not dealing with raw text data anymore.
Needless to say, those are not volumes where one would usually use a system that complex.
Conclusion↑
God knows how many hours later, we’ve done it: A Data Lake at home. One that can answer many questions about every state in the Union, down to the ZIP level, can visualize those questions, and can be customized with a bit of Python to find the perfect neighborhood.
That, believe it or not, is actually useful. Yes, certainly: Just grabbing the data by hand for a given state and analyzing a handful of potential ZIPs would be “good enough” - but even for an “at home” use case, following professional standards and best practices to organize the data makes life a lot easier.
If Fullstack Engineers are allowed automate their lives away with LAN-only APIs to turn the lights on and post it on HackerNews, I can build my own Data Lake, gosh darn it!
And keep in mind: We don’t have to stop here. With the structure in place, we can easly add more data, run Machine Learning models, or simply ask different questions.
Ever wondered which ZIP code contains has the most people working at home? Fear not, I can answer this question: One of them is 55450 in Hennepin County, MN! Okay, it’s the Minneapolis-Saint Paul International Airport, so the data isn’t super accurate all the time, but still!

In terms of tech, if Iceberg is the perfect tool, how it scales, how schema evolution works in practice, how it integrates on Cloud - no idea from this article alone. Here, we have a somewhat clever abstraction layer on top of parquet, alongside a whole bunch of execution and querying frameworks.
What I do know is that I actually bought more DDR4 memory for my laptop, because these types of overkill-setups are not easy on your hardware and as we know, completely unnecessary for small data volumes.

So, in conclusion: This was a fun exercise, the maps are pretty (and pretty interesting), but it is also horribly over engineered. But hey, I’m still throwing random questions at the thing, so I had fun building it and continue to have fun using it!
Also, while we haven’t really started looking for places, this data actually helped us narrow down ZIP codes quite drastically - using the same code and data as outlined here, just with different criteria!
All development and benchmarking was done under GNU/Linux [PopOS! 21.04 on Kernel 5.13] with 12 Intel i7-9750H vCores @ 4.5Ghz and 32GB RAM on a 2019 System76 Gazelle Laptop